This website requires JavaScript.
Explore
Help
Register
Sign In
jason
/
socktop
Watch
1
Star
0
Fork
0
You've already forked socktop
Code
Issues
Pull Requests
Actions
Packages
Projects
Releases
Wiki
Activity
feature/housekeeping
socktop
/
docs
/
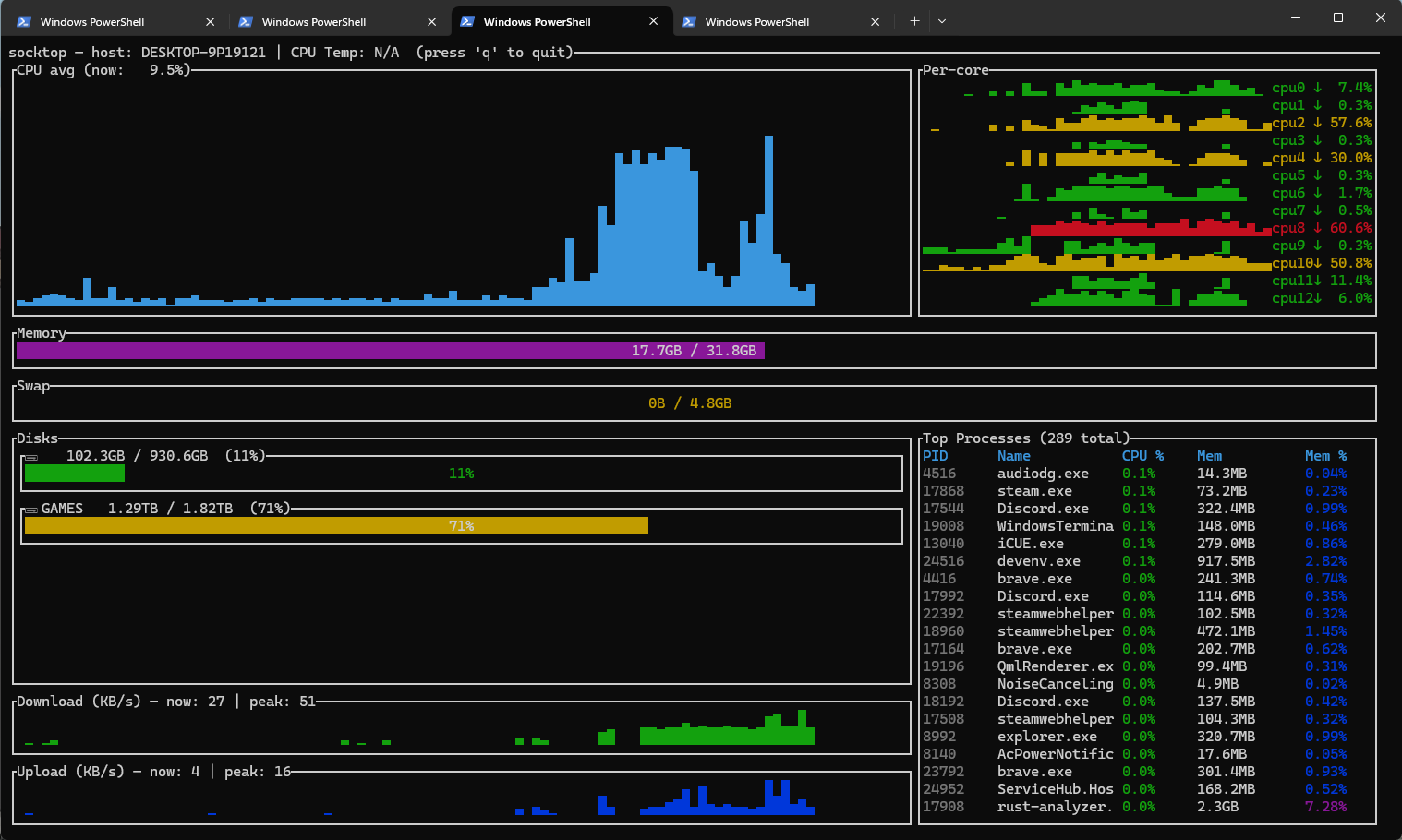
Win-Tel.png
jasonwitty
9b1643afac
add screenshot and information abotu running as service.
2025-08-09 22:40:44 -07:00
152 KiB
1518x910px
Raw
Permalink
History